Grafana ClickHouse Integration Guide

V.Orbital 29 views
Grafana ClickHouse Integration Guide

Grafana ClickHouse Integration: A Deep Dive

Hey guys! Today, we’re diving deep into something super cool: Grafana ClickHouse integration . If you’re working with big data and need a killer combination for monitoring and visualizing your time-series data, then you’ve hit the jackpot. Grafana, the open-source analytics and monitoring solution, paired with ClickHouse, the blazing-fast open-source columnar database management system, is a match made in data heaven. This dynamic duo allows you to harness the power of ClickHouse’s incredible query performance and Grafana’s intuitive and flexible dashboarding capabilities. We’re talking about taking your data observability to a whole new level, where you can slice, dice, and visualize massive datasets in near real-time. So, grab your favorite beverage, get comfy, and let’s explore how you can make these two powerhouses work together seamlessly. We’ll cover everything from setting up the connection to crafting those insightful dashboards that will make your data sing.

Why Grafana and ClickHouse Are a Match Made in Heaven

Alright, so why exactly are Grafana and ClickHouse a match made in heaven ? Let’s break it down, shall we? First off, ClickHouse is an absolute beast when it comes to handling analytical queries, especially on large volumes of data. Its columnar storage format means it’s optimized for reading specific columns, which is exactly what you need when you’re pulling data for dashboards. Think lightning-fast aggregations, complex filtering, and rapid data retrieval – that’s the ClickHouse promise. Now, on the other hand, we have Grafana. Grafana is renowned for its user-friendly interface, its vast array of data source integrations, and its incredibly flexible dashboarding tools. You can create visually stunning and highly interactive dashboards that make complex data understandable at a glance. When you combine these two, you get the best of both worlds: the raw data processing power of ClickHouse and the beautiful, insightful visualization capabilities of Grafana. Imagine you have terabytes of logs, metrics, or IoT sensor data. Instead of waiting ages for queries to complete, ClickHouse can churn through it, and Grafana can then present that information in a way that’s easy to digest and act upon. This synergy is particularly crucial for use cases like real-time application performance monitoring, analyzing user behavior, or tracking the performance of distributed systems. The ability to quickly visualize trends, identify anomalies, and drill down into specific data points without performance bottlenecks is a game-changer for any data-driven team. It’s about empowering everyone, from developers to business analysts, to get meaningful insights from their data efficiently. So, when you think about high-performance data analysis and top-notch visualization, this pair is hard to beat.

Setting Up the Grafana ClickHouse Data Source

Now that we’re all hyped up about the potential, let’s get down to the nitty-gritty: setting up the Grafana ClickHouse data source . This is where the magic starts to happen, guys! First things first, you need to have both Grafana and ClickHouse installed and running. Assuming that’s covered, the next step is to add ClickHouse as a data source within your Grafana instance. You’ll navigate to the Grafana UI, go to ‘Configuration,’ then ‘Data Sources,’ and click ‘Add data source.’ Here, you’ll search for ‘ClickHouse’ and select it. You’ll then be presented with a configuration screen. The crucial part here is filling in the connection details. You’ll need the ClickHouse host (e.g., localhost or your server’s IP address), the port (usually 9000 for native protocol or 8123 for HTTP), and the database name you want to connect to. If you’re using authentication, you’ll also need to provide the username and password . Grafana supports both the native ClickHouse protocol and the HTTP protocol. For performance, the native protocol is often preferred, but the HTTP protocol can be simpler to set up in some network configurations. You might also see advanced settings like TLS/SSL for secure connections, which is highly recommended for production environments. Once you’ve filled in all the necessary details, hit the ‘Save & Test’ button. If everything is configured correctly, you should see a confirmation message indicating that the data source is working. If you encounter errors, don’t sweat it! Double-check your host, port, credentials, and ensure that your Grafana server can actually reach your ClickHouse server (firewall rules, network connectivity, etc.). Getting this connection right is the foundational step for all the awesome dashboards you’re about to build, so take your time and make sure it’s solid. This initial setup might seem straightforward, but it’s the gateway to unlocking the full potential of visualizing your ClickHouse data.

Understanding ClickHouse Connection Settings in Grafana

Let’s dive a bit deeper into those ClickHouse connection settings in Grafana , because understanding these nuances can save you a lot of headaches down the line. When you’re configuring the ClickHouse data source in Grafana, you’ll notice a few key parameters. The Host is pretty self-explanatory – it’s the address of your ClickHouse server. This could be an IP address or a hostname. Next up is the Port . ClickHouse typically listens on port 9000 for its native TCP protocol, which is generally the most performant option. If you opt for the HTTP interface, which uses port 8123 , Grafana can also connect that way. The Database field is where you specify which particular ClickHouse database you want Grafana to query. If you leave this blank, it might default to a specific database or require you to specify it in your queries. Crucially, you have the User and Password fields for authentication. Always use strong credentials and consider using dedicated read-only users for Grafana to enhance security. Beyond these basics, you’ll find settings for TLS/SSL . Enabling this is a must for any production setup to encrypt the data in transit between Grafana and ClickHouse. You’ll need to configure the appropriate certificates if you’re using custom ones. Then there’s the Max Open Conns and Max Idle Conns settings, which control the connection pool. Tuning these can be important for performance, especially under heavy load, to ensure Grafana efficiently manages its connections to ClickHouse. Don’t forget the Timeout settings – how long Grafana will wait for a response from ClickHouse. If your queries are complex or your ClickHouse server is under heavy load, you might need to increase this. Finally, the Database Name or Default Database field is vital. It sets the context for your queries. If you don’t specify a database here, you’ll need to prefix your table names with the database name in your Grafana queries (e.g., my_database.my_table ). Understanding each of these settings allows you to fine-tune the connection for optimal performance and security, ensuring your data visualization experience is as smooth as possible.

Crafting Your First ClickHouse Dashboard in Grafana

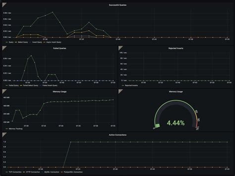
Alright, you’ve got ClickHouse hooked up to Grafana – high five! Now, let’s talk about the fun part: crafting your first ClickHouse dashboard in Grafana . This is where you turn raw data into actionable insights, guys! Start by navigating to the ‘Dashboards’ section in Grafana and clicking ‘New Dashboard.’ From there, click ‘Add new panel.’ This is your canvas. First, you’ll select your ClickHouse data source from the dropdown menu. Then comes the exciting bit: writing your ClickHouse query. Grafana’s query editor for ClickHouse is pretty intuitive. You can write raw SQL, which gives you full power over your data. For example, let’s say you have a table called events with columns like timestamp , user_id , and event_type . You could write a query like SELECT count(), toStartOfMinute(timestamp) AS time FROM events WHERE $timeFilter GROUP BY time ORDER BY time ASC to get a count of events per minute. The $timeFilter macro is a Grafana magic wand that automatically applies the time range selected on your dashboard to your query. Super handy, right? Once you’ve written your query, you’ll see a preview of the data. Next, you configure the visualization. Grafana offers a plethora of options: graphs, stat panels, tables, bar charts, heatmaps, and so much more. For our event count example, a ‘Graph’ or ‘Time series’ visualization would be perfect. You can customize the axes, add legends, set thresholds, and even define alerts right from here. Don’t forget to give your panel a descriptive title, like ‘Events per Minute.’ Save the panel, and voilà! You’ve got your first visualization powered by ClickHouse. The beauty of Grafana is its iterative nature. You can add more panels, linking them together, drilling down into data, and building a comprehensive view of your system’s health or performance. Experiment with different visualizations and queries to see what tells the most compelling story with your data. Remember, the goal is to make the data easy to understand and act upon, so keep your audience in mind as you design your dashboards.

Writing Efficient ClickHouse Queries for Grafana

Now, let’s get serious about writing efficient ClickHouse queries for Grafana , because slow dashboards are no fun, right? When you’re querying ClickHouse from Grafana, especially with large datasets, query optimization is key. First and foremost, always leverage the $timeFilter macro . As mentioned, this is a Grafana superpower that ensures your queries only pull data for the selected time range, drastically reducing the data scanned. Beyond that, when you’re working with ClickHouse, partitioning and sorting your data are critical. Ensure your MergeTree family tables have appropriate ORDER BY keys that align with your common query patterns. If you’re frequently filtering or grouping by timestamp , make sure it’s the primary sorting key. Also, consider using summing_merge_tree or aggregating_merge_tree table engines if you’re performing frequent aggregations, as they pre-aggregate data. Another pro tip is to use GROUP BY judiciously . Instead of selecting raw data and aggregating in Grafana (which is inefficient), do your aggregations directly in ClickHouse. Use functions like count() , sum() , avg() , uniq() effectively. For example, instead of SELECT timestamp, value FROM my_table WHERE ... , try SELECT toStartOfMinute(timestamp) AS time, avg(value) FROM my_table WHERE ... GROUP BY time . Also, be mindful of selecting only the columns you actually need. Avoid SELECT * ; explicitly list the required columns. This reduces I/O and network traffic. ClickHouse has amazing functions for time-series manipulation like toStartOfMinute() , toStartOfHour() , etc. – use them to aggregate data into meaningful intervals before querying. Finally, for very large datasets, explore materialized views in ClickHouse. These can pre-compute aggregates or join results, making subsequent queries significantly faster. By applying these techniques, you’ll ensure your Grafana dashboards are not just visually appealing but also lightning-fast and responsive, even when querying billions of rows.

Advanced Grafana ClickHouse Use Cases

Once you’ve mastered the basics, it’s time to explore some advanced Grafana ClickHouse use cases . This is where things get really interesting, guys! Beyond simple metrics and time-series graphs, you can leverage the power of ClickHouse for much more complex analytical tasks visualized in Grafana. One killer use case is real-time anomaly detection . You can write ClickHouse queries that calculate rolling averages, standard deviations, or other statistical measures over your time-series data. Then, in Grafana, you can set up thresholds or use advanced visualization techniques like heatmaps to highlight deviations from the norm. Imagine spotting a sudden spike or dip in your application’s error rate as it happens . Another powerful application is user behavior analysis . If you’re logging user actions in ClickHouse, you can create dashboards that visualize user funnels, session durations, feature adoption rates, and more. ClickHouse’s ability to handle high-cardinality data and perform fast aggregations is perfect for this. You could build a panel showing the number of users completing a specific sequence of actions, with drill-down capabilities to see individual user journeys. Furthermore, log analysis and troubleshooting become incredibly efficient. By ingesting your application logs into ClickHouse, you can use Grafana to create dashboards that aggregate error counts by service, visualize log volume over time, and even allow users to perform ad-hoc log searches directly from the dashboard (though this requires careful query design). Think about building a dashboard that shows the top 10 most frequent errors across your entire infrastructure, sortable by time and service. For IoT or monitoring data, you can build complex alerting systems . ClickHouse can store massive amounts of sensor data, and Grafana can visualize sensor readings, battery levels, and status alerts. You can set up Grafana alerts based on thresholds defined in your ClickHouse queries, ensuring you’re notified immediately of critical events. The combination also excels in performance monitoring of distributed systems . You can correlate metrics from different services stored in ClickHouse and visualize them together in Grafana to understand system-wide performance bottlenecks or dependencies. This synergy truly unlocks the potential for deep data exploration and proactive issue resolution.

Integrating Grafana Alerts with ClickHouse Data

Let’s talk about integrating Grafana alerts with ClickHouse data – this is a crucial step for moving from passive monitoring to proactive alerting, guys! Grafana’s alerting engine is robust, and when combined with the power of ClickHouse, you can create highly sophisticated alert conditions. The process typically involves creating a panel in Grafana, defining the query to fetch the data you want to monitor (e.g., error rates, latency, resource utilization), and then configuring an alert rule directly on that panel. When you set up an alert, you define conditions based on the query results. For instance, you could set an alert to trigger if the average error rate over the last 5 minutes exceeds a certain threshold, say 5%. The query would look something like SELECT avg(error_count) FROM logs WHERE timestamp > now() - INTERVAL 5 MINUTE . Grafana’s alert rule editor allows you to specify evaluation intervals (how often Grafana checks the condition) and the threshold itself. You can also configure ‘for’ clauses, meaning the condition must be true for a specific duration before the alert fires, preventing noisy alerts from transient spikes. What’s really powerful is using ClickHouse functions within your queries to define complex alert logic. You could calculate a rolling standard deviation and alert if the current value is more than, say, 3 standard deviations away from the mean. Once an alert is triggered, Grafana can send notifications through various channels: email, Slack, PagerDuty, webhooks, and more. You configure these notification channels under the ‘Alerting’ section of Grafana’s configuration. By carefully crafting your ClickHouse queries and Grafana alert rules, you can build a highly responsive and intelligent alerting system that keeps you informed of critical issues before they escalate. This proactive approach, powered by the Grafana ClickHouse integration, is invaluable for maintaining system stability and performance. Remember to test your alerts thoroughly to ensure they fire correctly and at the right time.

Best Practices for Grafana and ClickHouse

To wrap things up, let’s cover some best practices for Grafana and ClickHouse to ensure you’re getting the most out of this powerful combination, guys. First and foremost, optimize your ClickHouse schema and queries . As we’ve discussed, ClickHouse’s performance heavily relies on proper table structure, partitioning, and sorting keys. Always design your tables with your most common query patterns in mind. Use MergeTree family engines appropriately and leverage ClickHouse’s powerful aggregation functions within your SQL queries rather than trying to do heavy lifting in Grafana. Secure your connections . Always use TLS/SSL for data in transit, and use strong, unique credentials for your Grafana user. Consider creating a dedicated read-only user for Grafana to minimize the attack surface. Regularly update both Grafana and ClickHouse . Updates often include performance improvements, security patches, and new features that can enhance your experience. Keep an eye on the release notes. Monitor your ClickHouse performance . Use Grafana itself to monitor ClickHouse! Create dashboards to track query performance, memory usage, disk I/O, and network traffic. This will help you identify bottlenecks and tune your ClickHouse instances effectively. Use Grafana’s templating and variables . Templating allows you to create dynamic dashboards where users can select parameters (like server name, service, or time range) to filter the data shown. This makes dashboards reusable and much more user-friendly. Variables in Grafana can be populated by ClickHouse queries, adding another layer of interactivity. Keep dashboard complexity in check . While it’s tempting to cram every piece of information onto one dashboard, it’s often better to create multiple, focused dashboards for different purposes or audiences. This improves load times and makes information easier to digest. Finally, understand your data . The better you understand the structure, volume, and characteristics of your data in ClickHouse, the better you’ll be able to design effective queries and visualizations in Grafana. By following these best practices, you’ll build a robust, performant, and insightful monitoring and analytics system using Grafana and ClickHouse.

Conclusion

So there you have it, folks! We’ve journeyed through the powerful world of Grafana ClickHouse integration , from the initial setup to advanced use cases and best practices. This combination is an absolute powerhouse for anyone dealing with large-scale time-series data, logs, or any analytical workload. ClickHouse provides the blazing-fast backend for querying massive datasets, while Grafana offers a flexible and intuitive frontend for visualizing that data, creating interactive dashboards, and setting up critical alerts. Whether you’re monitoring application performance, analyzing user behavior, or tracking IoT sensor data, the Grafana ClickHouse stack empowers you to gain deep insights quickly and efficiently. Remember the key takeaways: optimize your ClickHouse schema, write efficient queries leveraging Grafana’s macros and ClickHouse functions, secure your connections, and continuously monitor and iterate on your dashboards. By mastering this integration, you’re not just setting up a monitoring tool; you’re building a data observability platform that can drive better decision-making across your organization. Keep experimenting, keep visualizing, and keep deriving value from your data. Happy dashboarding!