Grafana SQL Server Monitoring Dashboard

V.Orbital 107 views
Grafana SQL Server Monitoring Dashboard

Grafana SQL Server Monitoring Dashboard: Your Ultimate Guide

Hey data enthusiasts! Ever feel like you’re flying blind when it comes to your SQL Server performance? We’ve all been there, right? Staring at a slow database, wondering what’s eating up all the resources. Well, fret no more, guys! Today, we’re diving deep into the world of Grafana SQL Server monitoring dashboards . This isn’t just about pretty charts; it’s about giving you the superpower to understand, troubleshoot, and optimize your SQL Server instances like a pro. We’ll cover everything from setting up your Grafana instance to building killer dashboards that will make your DBA life so much easier. So grab a coffee, buckle up, and let’s get this monitoring party started!

Why Bother with Grafana SQL Server Monitoring?

So, why should you seriously consider using Grafana for SQL Server monitoring ? I mean, SQL Server itself has some built-in tools, right? Absolutely! But here’s the thing: those tools are often fragmented, can be complex to interpret quickly, and don’t always offer the historical perspective or the level of customization that modern, dynamic environments demand. Grafana, on the other hand, is a truly versatile open-source analytics and interactive visualization web application . It’s designed from the ground up to let you query, visualize, alert on, and understand your metrics, no matter where they are stored. When it comes to SQL Server, this means you can aggregate data from various sources – think performance counters, SQL queries, logs, and more – into a single, unified dashboard . This consolidated view is a game-changer. Instead of hopping between different tools, you have everything at your fingertips. You can spot trends, identify anomalies, and drill down into specific issues with unprecedented speed. Effective SQL Server monitoring isn’t just about reacting to problems; it’s about proactively preventing them. By visualizing key performance indicators (KPIs) like CPU utilization, memory usage, disk I/O, query execution times, blocking sessions, and deadlocks, you can catch potential bottlenecks before they impact your users. This proactive approach saves you from late-night emergency calls and keeps your applications running smoothly. Plus, Grafana’s alerting capabilities are top-notch. You can set up custom alerts based on thresholds, so you’re notified only when something truly needs your attention. This reduces alert fatigue and ensures you’re focusing on what matters most. In short, a Grafana SQL Server monitoring dashboard empowers you with the insights needed for informed decision-making, efficient troubleshooting, and ultimately, a healthier, more performant SQL Server environment. It’s about moving from reactive firefighting to proactive, data-driven management.

Getting Started: The Tech Stack You’ll Need

Alright, let’s talk about the gears and cogs that make our Grafana SQL Server monitoring dashboard dream a reality. It’s not as complicated as it sounds, promise! First and foremost, you’ll need Grafana itself . This is the star of the show, the place where all your beautiful data visualizations will live. You can download and install it on pretty much any operating system – Linux, Windows, even macOS. It’s super flexible. Next up, we need a way for Grafana to talk to your SQL Server and pull out all that juicy performance data. This is where a data source plugin comes in. For SQL Server, the most common and robust option is the grafana-sql-server-datasource plugin. This little beauty acts as the bridge, translating Grafana’s requests into SQL queries that your SQL Server understands and then translating the results back into a format Grafana can display. You’ll typically install this plugin directly within your Grafana instance through its app store or by manually downloading and placing it in the plugins directory. Now, how does this plugin actually get the data? It connects to your SQL Server using standard connection protocols. This means you’ll need the connection details: the server name or IP address, the database instance name (if applicable), the port number (usually 1433), and critically, valid credentials (a username and password or integrated security) that have at least VIEW SERVER STATE and VIEW ANY DEFINITION permissions on the SQL Server. These permissions are crucial for querying the necessary system views and dynamic management views (DMVs) that hold all the performance information. Sometimes, you might want to aggregate metrics from multiple SQL Server instances or even other data sources like Prometheus or InfluxDB. In such cases, you might also consider setting up Prometheus with its Node Exporter and SQL Server Exporter (or similar exporters like mssql-exporter ). Prometheus acts as a time-series database and scraping system, collecting metrics from your SQL Server exporter, and then Grafana queries Prometheus. This setup adds another layer but offers incredible scalability and flexibility, especially in larger, more complex environments. For simpler setups, directly connecting Grafana to SQL Server via the datasource plugin is often sufficient and much quicker to get started. Don’t forget about network connectivity ! Your Grafana server needs to be able to reach your SQL Server instance over the network. This might involve opening firewall ports (like TCP 1433) between the servers. Finally, while not strictly necessary for a basic dashboard, having a good understanding of SQL querying and T-SQL will be immensely helpful when you start crafting your own custom queries to pull specific metrics. So, to recap: Grafana installation, the SQL Server data source plugin, correct SQL Server permissions, and network access. With these pieces in place, you’re well on your way to building that awesome dashboard! It’s all about setting up the right pipeline for your data to flow smoothly into Grafana.

Crafting Your First SQL Server Dashboard in Grafana

Alright team, let’s roll up our sleeves and start building! Creating your first Grafana SQL Server dashboard is an exciting step. Once you have Grafana installed and your SQL Server data source configured (remember those credentials and permissions we talked about?), you’re ready to dive in. Navigate to your Grafana instance, click the ‘+’ icon in the left sidebar, and select ‘Dashboard’. Then, click ‘Add new panel’. This is where the magic happens. The first thing you’ll do is choose your data source. Select the SQL Server data source you configured earlier. Now, the fun part: writing the query! This is where your T-SQL skills (or willingness to learn!) come into play. Grafana allows you to write raw SQL queries to pull data. For instance, let’s say you want to monitor CPU utilization . You might query a DMV like sys.dm_os_performance_counters . A basic query could look something like this: SELECT counter_name, cntr_value FROM sys.dm_os_performance_counters WHERE counter_name = 'CPU uses -- Total (per CPU)' . You’ll then choose a visualization type. For CPU usage, a ‘Graph’ or ‘Stat’ panel works great. The ‘Graph’ panel will show you a historical trend, which is fantastic for spotting spikes, while a ‘Stat’ panel gives you the current value. You’ll want to give your panel a clear title, like ‘CPU Utilization (%)’. Configure the units (e.g., ‘percent (0-100)’) and maybe set some color thresholds to visually highlight high usage. Now, let’s think about memory usage . Similar to CPU, you can query sys.dm_os_performance_counters for SQLServer:Memory Manager otal server memory (KB) and arget server memory (KB) . Visualizing this as a graph over time, perhaps with different lines for allocated and target memory, can quickly reveal memory pressure. Another critical metric is disk I/O . You can query sys.dm_io_virtual_file_stats to get metrics like io_stall_read_ms and io_stall_write_ms . Calculating read/write throughput (bytes/sec) from these can be invaluable. Display this as a graph showing read and write speeds. For active database connections , you can query sys.dm_exec_connections . A simple count here can show you how busy your server is. A ‘Stat’ panel showing the current count, maybe with an alert if it exceeds a certain threshold, is very useful. Don’t forget about active sessions and potential blocking . Querying sys.dm_exec_requests and joining with sys.dm_exec_sessions can give you insights into what queries are running and if any are being blocked. Visualizing the count of blocking sessions can be a lifesaver when troubleshooting performance issues. When you add a panel, Grafana provides a query editor where you type your SQL. You can also set the refresh interval for your dashboard – how often Grafana should re-run the queries to get the latest data. For performance metrics, every 5, 10, or 30 seconds is common. As you add more panels, arrange them logically on your dashboard. Group related metrics together. Use rows to organize different categories like ‘CPU & Memory’, ‘Disk I/O’, ‘Query Performance’, etc. Saving your dashboard is the final step. Give it a descriptive name, like ‘SQL Server Performance Overview’. Remember, the key is to start simple and gradually add more complex metrics as you become more comfortable. Experiment with different visualization types – graphs, stats, gauges, tables – to find what best represents your data. This initial dashboard is your foundation, and you’ll undoubtedly iterate on it as your monitoring needs evolve. It’s all about translating raw data into actionable insights right before your eyes.

Key Metrics to Include in Your Grafana SQL Server Dashboard

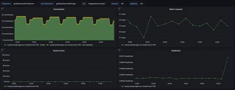
Alright folks, let’s talk about the absolute must-have metrics for your Grafana SQL Server monitoring dashboard . Think of these as the vital signs of your database – if these aren’t looking good, nothing else will perform well. We want to cover the core areas: CPU, Memory, Disk I/O, Network, and SQL Server specific waits and activity. First up, CPU Utilization . This is foundational. You need to see the overall CPU usage by the SQL Server process and, ideally, the total CPU usage on the host. Querying sys.dm_os_performance_counters for Processor -- % Processor Time (total and per core) and SQLServer -- % Processor Time is essential. A graph showing this over time is crucial for identifying sustained high load or sudden spikes. Next, Memory Usage . SQL Server is a memory hog, in a good way, but you need to monitor it. Key counters include SQLServer -- Memory Grants Pending (high numbers indicate memory pressure), SQLServer -- Target Server Memory (KB) (what SQL Server wants ), and SQLServer -- Total Server Memory (KB) (what it’s using ). Visualizing these together on a graph can clearly show if SQL Server is struggling to get enough memory. Also, monitor Page Life Expectancy (PLE) . It’s a great indicator of how long data pages stay in the buffer cache. Low PLE often means frequent disk reads. You can calculate this from sys.dm_os_performance_counters ( Buffer Manager -- Page life expectancy ). A sudden drop is a red flag! Then there’s Disk I/O Performance . This is often the biggest bottleneck. Monitor PhysicalDisk -- Disk Reads/sec and PhysicalDisk -- Disk Writes/sec for your data and log drives. More importantly, track PhysicalDisk -- Avg. Disk sec/Read and PhysicalDisk -- Avg. Disk sec/Write . High latency here (anything consistently over 10-20ms is suspect) means your storage is struggling. Use graphs for these, possibly separate ones for data and log files. For Network Activity , monitor Network Interface -- Bytes Total/sec . While less commonly a bottleneck than disk, it’s good to have visibility, especially if you have remote applications or distributed databases. Now, let’s get SQL Server specific. Batch Requests/sec and SQL Compilations/sec from SQLServer -- SQL Statistics can indicate workload intensity and potential plan cache issues. High compilations might mean inefficient query plans or parameter sniffing problems. Active Expensive Queries are critical. You can periodically query sys.dm_exec_query_stats to find queries with high CPU, duration, or logical reads. Displaying the top N queries in a table on your dashboard is incredibly valuable for performance tuning. Blocking Sessions and Deadlocks are emergencies! Monitor sys.dm_exec_requests for blocking_session_id and sys.dm_os_wait_stats for wait_type like LCK_M_X . A simple count of active blocking sessions or a counter for deadlock events (if you have them configured to log) is essential. Set up alerts for these! Wait Statistics are the gold standard for deep-diving into performance bottlenecks. Query sys.dm_os_wait_stats and identify the top waits. Common culprits include PAGEIOLATCH_* (disk issues), CXPACKET / CXCONSUMER (parallelism waits, sometimes indicate CPU or I/O issues), ASYNC_NETWORK_IO (application responsiveness issues), and SOS_SCHEDULER_YIELD (CPU pressure). Displaying the top 5-10 wait types and their cumulative wait time can point you directly to the problem area. Finally, Transaction Log Usage . Monitor log_reuse_ HINT for your databases to ensure the log isn’t growing uncontrollably, which can happen if transaction log backups aren’t happening frequently enough or if long-running transactions are holding it open. Buffer Cache Hit Ratio is another classic metric (though less reliable on modern SQL Server versions). It’s found in sys.dm_os_performance_counters and indicates how often data is found in memory versus needing disk reads. Aim for >95%. By including these key metrics, your Grafana SQL Server monitoring dashboard will provide a comprehensive overview of your server’s health and performance, enabling you to quickly identify and address potential issues before they escalate. It’s about having a 360-degree view of your database’s well-being.

Advanced Tips and Tricks for Your Dashboard

Okay, you’ve built your basic Grafana SQL Server monitoring dashboard , and it’s looking pretty slick! But we’re data nerds, right? We always want more! Let’s level up your dashboard game with some advanced tips and tricks that will make your monitoring even more powerful and insightful. First off, let’s talk about templating and variables . This is a game-changer, especially if you manage multiple SQL Server instances or databases. Instead of creating separate dashboards for each, you can use Grafana variables. Go to your dashboard settings, click ‘Variables’, and add a new variable. You could create a variable for ‘Server’ that populates with the names of your SQL Server instances (pulled from a query against your instances or a hardcoded list). Then, in your panel queries, you can use this variable like $Server . Now, when you select a server from the dropdown at the top of the dashboard, all your panels dynamically update to show data for that specific instance! You can do the same for databases, resource groups, or any other logical grouping. This makes your dashboards incredibly reusable and scalable. Next up, custom SQL queries and dynamic thresholds . While built-in performance counters are great, sometimes you need data that’s specific to your application or business logic. Use your SQL Server data source to run custom T-SQL queries. For example, you could monitor the number of pending orders in a specific table, or the duration of a critical business process. For thresholds, instead of hardcoding them in panel settings, you can sometimes embed them within your SQL query or use Grafana’s ‘Transform’ features to set dynamic alerts based on data values. Another powerful technique is leveraging sys.dm_os_wait_stats more effectively . Instead of just showing the top N waits, you can create separate panels for different categories of waits. For instance, a panel dedicated to I/O waits ( PAGEIOLATCH_* , WRITELOG ), another for CPU waits ( SOS_SCHEDULER_YIELD ), and yet another for locking waits ( LCK_M_X ). You can even query the historical wait stats (snapshotting them periodically in a separate table) to see how wait types change over time or after a configuration change. Error and Event Logging Visualization is also super important. You can configure SQL Server to log specific events (like deadlocks, long-running queries, or specific error messages) to tables. Then, you can point Grafana to these tables to visualize error trends, identify common failure points, and even trigger alerts based on specific error codes. Think about integrating Query Store data if you’re on a newer SQL Server version. Query Store provides invaluable historical query performance data, plan changes, and regressions. You can write queries against sys.query_store_runtime_stats and sys.query_store_plan to visualize query performance trends, identify regressions after deployments, and pinpoint problematic queries directly within Grafana. Annotations are another fantastic feature. You can use annotations to mark specific events on your graphs, like deployments, configuration changes, or known outages. This helps correlate performance changes with specific events. You can add annotations manually or even automatically via Grafana’s API. Alerting refinement is key. Don’t just set alerts on simple thresholds. Use Grafana’s alerting features to create more sophisticated alert rules. For example, alert only if a condition persists for more than 5 minutes, or combine multiple conditions. Use notification channels wisely – route critical alerts to PagerDuty or Opsgenie, and less critical ones to Slack or email. Finally, consider dashboard organization and usability . Use rows to group related panels. Use clear titles and descriptions. Ensure your color schemes are consistent and accessible. Add a ‘Notes’ panel explaining what each section monitors and what thresholds are considered normal. Performance considerations are also vital for large environments. Optimize your SQL queries to be as efficient as possible, especially those run frequently. Use WHERE clauses effectively, avoid SELECT * , and leverage indexes. Consider using a dedicated monitoring database or even a time-series database like Prometheus if your direct SQL Server queries become too heavy. By incorporating these advanced techniques, your Grafana SQL Server monitoring dashboard will evolve from a simple reporting tool into a sophisticated, proactive performance management system. It’s about making your data work smarter, not just harder, for you and your team. You’ll be the hero who sees problems coming a mile away!

Conclusion: Mastering SQL Server with Grafana

So there you have it, guys! We’ve journeyed through the essential setup, the core metrics, and even some advanced wizardry to help you build and master your Grafana SQL Server monitoring dashboard . Remember, effective monitoring isn’t just about collecting data; it’s about transforming that raw data into actionable insights that drive performance and stability. By leveraging Grafana, you gain a unified, visual, and highly customizable platform to keep a constant pulse on your SQL Server environment. From tracking basic CPU and memory usage to deep-diving into wait statistics and identifying blocking sessions, your Grafana dashboard becomes your command center. It empowers you to move from a reactive